Intelligent Data Protection Now Smarter for Nutanix and VMware

HYCU advances intelligent data protection for Nutanix with updates to provide a solution that is simple, scalable, secure and rich with functionality.
Written by:
Subbiah Sundaram
Published on:

We can’t believe that

It’s been three and a half years since we launched our first version of HYCU Data Protection solution for Nutanix Enterprise Cloud.

Well, that’s because of how challenging 2020 has been in many ways. I’m sure we can all agree we’re excited to put 2020 in the rearview mirror and get started with 2021. But despite what 2020 taught us, we’ve seen some amazing grit amongst our customers and partners that has inspired us to build and release amazing solutions. In that light, HYCU 4.2 is one such labor of love. As you already know, HYCU has been sold in more than 70 countries worldwide and is used by customers in a variety of industries, FORTUNE 500 companies and mid-size enterprises. As always, customer satisfaction and success are our core primary metrics which is why our overall NPS score (Net Promoter Score) is 91+. This accounts for the overall customer experience, from the initial sales engagement, POCs, procurement, deployment and customer onboarding assistance and customer service.

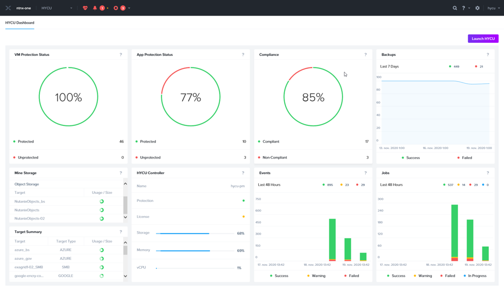
HYCU 4.2 Dashboard

The HYCU global dashboard

As always, our latest solution is 100% customer driven, that enables us to provide an enterprise-ready data protection solution that is simple, scalable, secure and rich with functionality that serves our customers’ critical use-cases.

We are very happy to let you know that we released HYCU 4.2 on our support site for all current customers.

Here are a few highlights of our latest version and why you will want to upgrade today:

Increased optimization, Cost Efficient and Rapid Recovery of All Applications

As you already know, HYCU is the only data-protection solution that uses Nutanix snapshots for an extremely fast and granular application-level recovery. However, these snapshots have to be expired eventually as they’re not meant for long-term retention. With HYCU 4.2, we are enabling the application-level rapid recovery, on any local or remote backup targets (including cloud storage). This means optimal use of network bandwidth, reduces egress charges, delivers quicker restores, and as always, guarantees zero anxiety during data loss situations.

Optimize Backup Traffic to Fit Your Datacenter Needs

When it comes to creating a sound data-protection strategy, you need to ensure all backup SLAs are successfully met without eating up the entire network pipe. With the latest version of HYCU, you can further sharpen these metrics with built-in backup network bandwidth optimization options. This builds on existing network segmentation for backup network isolation and increased bandwidth availability that already exists with HYCU. However, for situations with limited network options, HYCU can now truly help prevent network flooding with backup traffic. This is done by providing a detailed control of network bandwidth settings to any desired set of IPs at any specified timeframe. All of these settings can be performed in HYCU’s easy to use UI.

Option to enable backup throttling in 4.2

Option to enable backup throttling

IP options to specify backup throttling in 4.2

IP options to specify the required backup throttling

Specfying the option to enable backup throttling in 4.2

Specifying the optional backup throttling window

Next-gen Level Performance When Protecting Nutanix Files to Nutanix Objects

HYCU is unparalleled in its support for Nutanix Files and is the ultimate cutting-edge data protection solution for Nutanix Files customers. HYCU is also the only solution in the market that delivers extremely high performance returns when backing Nutanix Files to Nutanix Objects. With the latest release of HYCU, this gets even better as we have massively increased restore performance of Nutanix Files. This goes even further to what we delivered two years ago when HYCU needs less than a minute to perform an incremental backup of 20M files Nutanix share when just a single file is changed. Now, we’re talking about batch restores of millions of files with HYCU’s tiny software footprint. No other solution on the market today is even close to doing this let alone supporting Nutanix Files as well as HYCU.

HYCU 4.2 Dashboard on Nutanix Objects Cluster

HYCU Dashboard on Nutanix Objects Cluster

Increased Flexibility with On-prem’s Cross-hypervisor Migration and DR

HYCU has always helped with seamless cross hypervisor migrations and DR, especially when it comes to migrating VMware VMs to AHV or using AHV as a DR target for VMware VMs in an agentless manner. With the newest release of HYCU, we’ve introduced more options that add to the experience of cross-hypervisor mobility. You can now modify the VM Compute, Cores and Memory during its recovery. In addition to HYCU’s ability of preserving the MAC address for AHV-to-AHV migrations and DR, HYCU can do the same for ESX. This means you can preserve a VM’s MAC address while moving from VMware to AHV. This is an extremely crucial step for cross-hypervisor migration which is easily delivered by HYCU.

Ability to modify vCPUs, Cores, memory and preserve the original MAC address on 4.2

Ability to modify vCPUs, Cores, memory and preserve the original MAC address

Continuous Hardening of Backup Security

Providing secure backups has always been our number one priority as malware and ransomware attacks continue to rise. HYCU’s sole aim is to offer an instant recovery from such attacks. With the latest release of HYCU, we now offer a detailed SSH key login option for secure agentless backups of Linux servers and the HTTPS-based WinRM option for secure agentless backups of Windows servers. Options to modify the ports numbers are available for both SSH and WinRM (HTTP and HTTPS) options. Also, we’ve further hardened HYCU controller’s OS-level security by upgrading to CentOS 8.2 with more than 100 packages.

Flexible Tape Support

Although we’re in the age of snapshot-based disk and cloud backups, there are still instances where customers need tapes for storing archives as a secondary or tertiary backup copy. With the newest version of HYCU, you can support archives to tape drives and tape libraries through our tight integration with Qstar. HYCU has been rigorously tested with Qstar to support archives of VMs (on AHV and VMware), Nutanix Files and Physical servers. To make this offering even sweeter, HYCU has an extremely cost-efficient licensing model with Qstar.

Increase File Level Mobility - Agentless

In the world of cross-hypervisor and cross-cloud VM migrations and DR, we tend to overlook the importance of flexible file level recovery options, as up to 90% of end-user requests for data-recovery is to restore lost files and folders. In addition to the already available option of recovering files to alternate file shares and performing local downloads, HYCU can now recover files to alternate VMs, physical servers and even operating systems. HYCU can also recover individual files and folders to alternate SMB/NFS shares for Nutanix Files backups. And the best part for all of this, unlike legacy backup vendors or appliances, HYCU needs no agents or plugins for these capabilities.

Invisible Backup of Physical Linux Servers

In the era of OnPrem and Cloud-based virtualization, a small of number of physical servers still play a vital role in several customer environments. This is exactly why HYCU introduced an innovative way to perform backups of Physical Windows servers in a highly efficient and agentless manner. With the newest version of HYCU, we have provided the same level of efficient and agentless backup functionality for physical Linux servers. You can now perform impact-free backups of RHEL and OEL Physical Servers and have the same agentless application consistent backups of Oracle Databases on these physical servers. Today, this is released as a preview feature.

You can find additional details of HYCU Data Protection for Nutanix in our release notes. If you’d like to check out our latest release for yourself, please sign up here trial. Like many of our growing list of customers, we’re sure that you won’t be disappointed!

SVP of Product

Subbiah Sundaram is the SVP, Product at HYCU. Subbiah spearheads product management, product marketing, alliances, sales engineering, and customer success with more than 20 years' experience delivering best-in-class multi-cloud data protection and on-premises solutions. A Kellogg Management School MBA graduate, Subbiah has worked with leading companies such as EMC, NetApp, Veritas, BMC, CA, and DataGravity.

Experience the #1 SaaS data protection platform

Try HYCU for yourself and become a believer.