Construido de forma diferente para simplificar la protección de datos en cualquier lugar.

Impulsada por la primera plataforma de desarrollo del mundo para la protección de datos, HYCU Data Resiliency Cloud (R-Cloud) ofrece la única protección de datos como servicio que puede extender la protección a todos sus datos, residan donde residan.
Más de 4800+ clientes en todo el mundo confían en nosotros

Simple y fiable copia de seguridad y recuperación para sus aplicaciones SaaS y servicios en la nube críticos para su negocio.

Ahora disponible para las siguientes aplicaciones:

POR QUÉ EXISTE HYCU

HYCU, plataforma de protección de datos SaaS nº 1

Los datos son el alma de cualquier organización. Pero probablemente no sepa dónde están todos sus datos: una empresa media tiene más de 200 silos de datos. En la era de la nube híbrida, el SaaS y las amenazas del ransomware, la mayoría de las organizaciones se enfrentan a dos grandes preguntas:

¿Dónde están nuestros datos?

¿Y están protegidos?

HYCU R-Cloud ayuda a su organización a garantizar que los datos están protegidos, residan donde residan.

Características

HYCU R-Cloud protege los datos críticos desde las instalaciones hasta la nube pública y el SaaS.

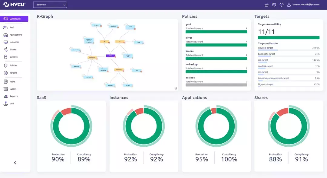
Image
R-graph screenshot

Vea todo su patrimonio de datos.

  • Obtenga una visión completa de todo el conjunto de datos en nubes públicas y privadas, aplicaciones y bases de datos tradicionales y SaaS, PaaS y DBaaS.
  • Iconos intuitivos le permiten identificar rápidamente el estado de la protección y tomar medidas fácilmente para proteger sus recursos informáticos.
Image
R-Graph Dashboard

Simplifique la gestión.

  • HYCU R-Cloud es un panel de control único que proporciona una vista de pájaro de sus datos.
  • Fácil de navegar para que los administradores puedan gestionar todas las políticas de protección de datos desde una única interfaz de usuario.
  • Autoservicio desde el primer día: ofrece controles de acceso basados en funciones y permite a los administradores y usuarios proteger y restaurar los datos críticos cuando lo necesiten.
Image
R-Graph Backup screenshot

Proteja con facilidad y recupere con confianza.

  • Realice copias de seguridad de sus datos con un solo clic: las políticas predefinidas permiten a los usuarios establecer y olvidarse de las políticas de copia de seguridad con un solo clic.
  • Recuperación granular: recupere rápidamente elementos granulares en todo su conjunto de datos, todo ello con la terminología nativa de cada plataforma o aplicación que se esté recuperando.

Elegantemente diseñados para ofrecer soluciones sencillas a retos complejos.

Image
HYCU-icon-002.svg

Copia de seguridad y recuperación

Asegúrese de que sus datos son recuperables y están disponibles cuando los necesite con una copia de seguridad sin agentes y coherente con las aplicaciones y una recuperación granular.
Image
HYCU-icon-008.svg

Recuperación en caso de catástrofe

Conquiste cualquier catástrofe con facilidad gracias a nuestra solución de recuperación ante desastres rentable y sin agentes, que permite una conmutación por error sin problemas a la nube pública.
Image
HYCU-icon-006.svg

Híbrido y multi-nube

Disminuya la complejidad de la gestión de datos híbridos y multi-nube con capacidades sin fisuras y multiplataforma y un enfoque de un solo panel de vidrio.
Image
HYCU-icon-007.svg

Migración de datos y movilidad

Recupere el control de sus datos con migraciones a la carta y movilidad de datos entre plataformas, sin interrupciones ni pérdidas de datos.
Image
HYCU-icon-001.svg

Protección contra ransomware

Proteja sin esfuerzo más datos y aplicaciones de los ciberdelincuentes. Evite pagar costosos rescates a la vez que minimiza el tiempo de inactividad y el daño a la reputación de su empresa.
Image
HYCU-icon-009.svg

Seguridad y conformidad

Proteja sus datos sin sacrificar la seguridad con la arquitectura única de HYCU R-Cloud, que da prioridad a la seguridad y proporciona un 100% de soberanía y privacidad de los datos.

Experimente el control total de los datos (se siente liberador, confíe en nosotros) con una solución de protección de datos como servicio que es tan fácil como 1-2-3.

1
Haga clic en Copia de seguridad
2
Recuperación mínima
3
Configuración mínima

Un respaldo que siempre le cubra las espaldas.

Nuestra plataforma está cuidadosamente diseñada para proporcionarle un suspiro de alivio, no otro quebradero de cabeza, independientemente del tamaño de su equipo informático o de la complejidad de su entorno de datos. Realice copias de seguridad de sus cargas de trabajo de forma rápida y sencilla. La recuperación con un solo clic, los objetivos de recuperación granulares y las copias de seguridad coherentes con las aplicaciones reducen el tiempo de inactividad por desastres y ransomware a minutos, no a días o semanas.